B2主题统计插件介绍:
专为B2主题开发的WordPress插件,可用用B2的各种数据的统计,便于站长总览全局。该插件是由喜欢摸鱼的3XS转为B2主题开发的插件,该插件继承了下载次数统计、付费查看统计、文章内购买统计、私信管理、签到管理等一系列实用的功能。

功能介绍:
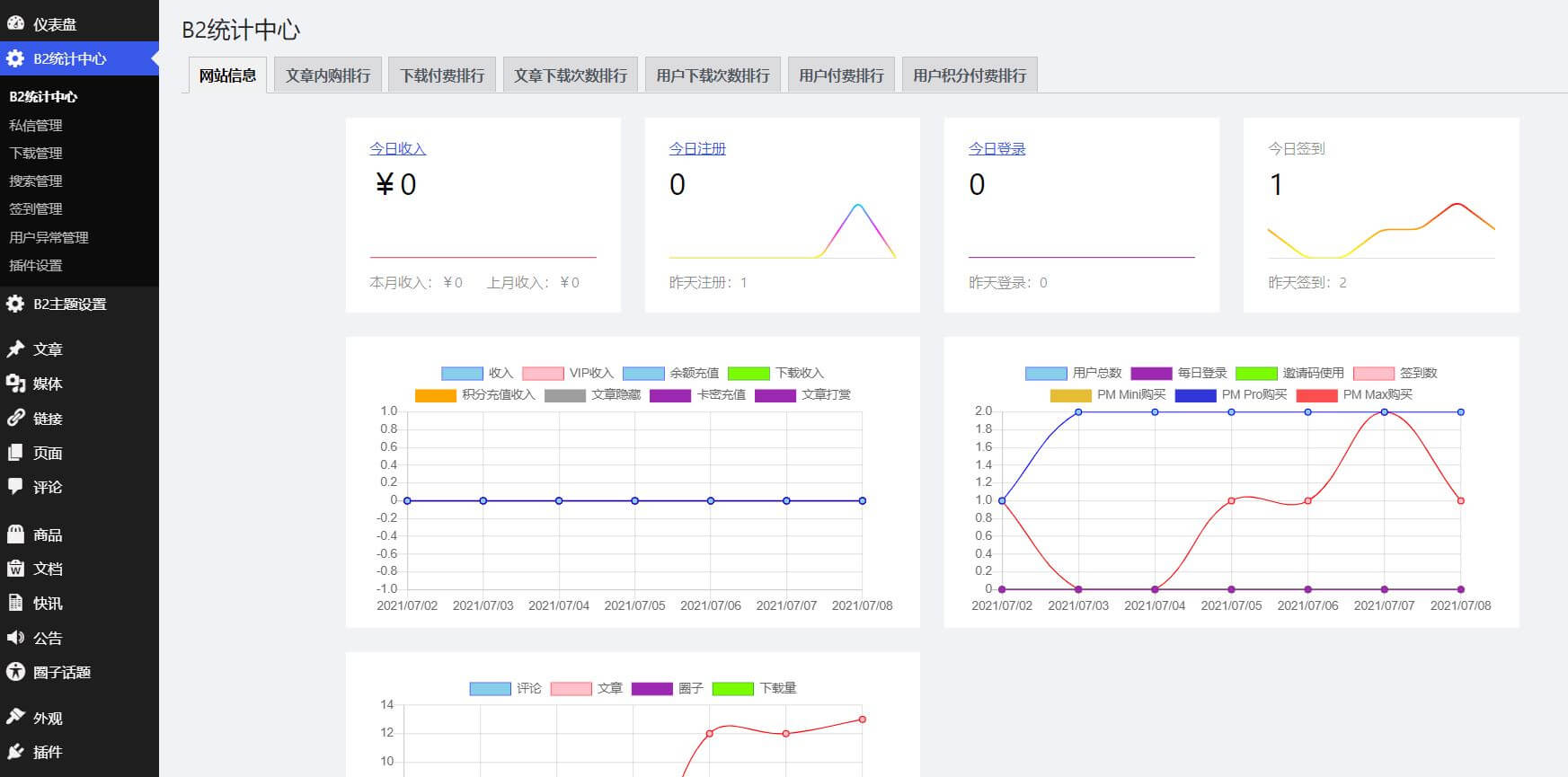
- 统计近七天vip购买、余额充值、付费下载、积分充值、文章付费隐藏、卡密充值 收入
- 统计近七天注册、签到、各级别会员购买数量
- 统计近七天文章、评论、资源下载数量
- 统计各级别会员数量
- 统计各等级用户数量
- 统计当日下载量前五的资源
- 统计当日积分购买前五的资源
- 统计当日现金购买前五的资源
- 提供各等级用户、会员筛选选项
- 提供用户ID选项、并可以降序排列
- 对网站所有私信进行管理
- 对网站所有签到进行管理
- 对网站所有下载进行管理
- 定时删除老旧下载记录
- 批量删除某用户私信
- 下载统计可以记录用户ip了(更新插件时记得重新启动创建新表)
- 新增今日收入
ps.资源下载统计需B2版本大于1.8.0。

文章标题:B2主题统计插件 v4.4 实时掌握网站下载及付费数据
文章链接:https://resource.zyuanzhan.com/271.html
更新时间:2022年04月06日
✅ 本站资源全部来自互联网收集,仅供用于学习和交流,请勿用于商业用途。
✅ 资源所需价格并非资源售卖价格,是收集、整理、编辑详情以及本站运营的适当补贴,并且本站不提供任何免费技术支持。
✅ 本站大部分内容均收集于网络!若内容若侵犯到您的权益,请留言至:问题提交,我们将第一时间处理。
✅ 如若发现资源下载链接失效,请留言至:资源补档 处进行反馈,我们将及时处理。
✅ 为了避免不必要的交易纷争,购买前请务必阅读:免责声明。如您介意,请勿下载本站资源!!!
🔥 服务器推广:阿里云产品年付99元续费99元套餐,火热抢购中...... 戳我领取!


